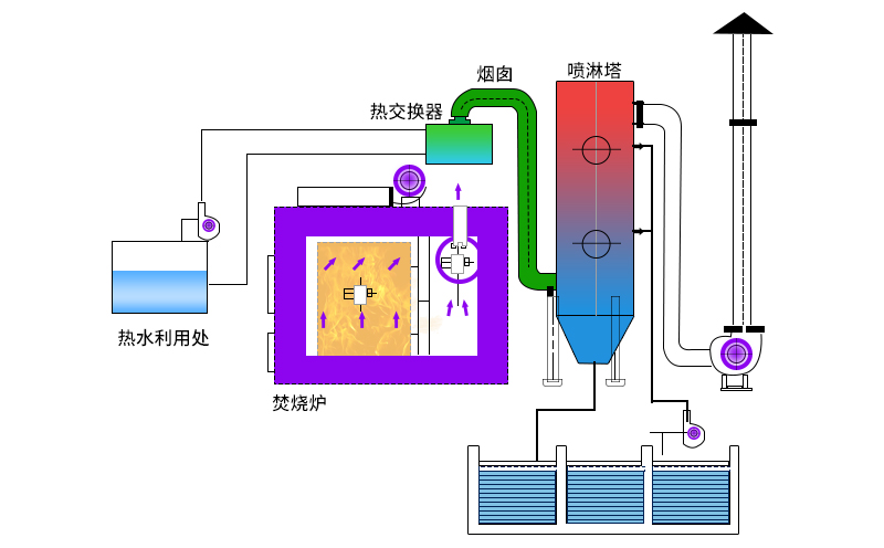
廢氣焚燒爐主要工作原理如何?
平時在對廢氣進行處理時需要重視設備的選用情況,現在可以用于廢氣處理的設備種類比較多,但是不同的設備所采用的技術原理以及功能方面都有差異,為了廢氣處理效率,在選用設備時就要重視設備的所遵循的原理是什么。目前廢氣焚燒爐的應用很廣泛,這種設備在運行期間主要是依靠輔助燃料完成燃燒流程,這樣就可以讓有害氣體進行處理,排放之后不會對環境造成影響。

為了在使用廢氣焚燒爐的過程中更加穩定可靠,還需要注意在使用設備期間的方式方法是否正確。
不同的加工生產場所中所產生的廢氣在成分和濃度方面都是不同的,有的廠家在生產期間產生的廢氣濃度比較高,有的廢氣中也含有很多雜質,這樣都會影響到廢氣處理工作的進行情況,如果廢氣中有很多雜質顆粒,在使用廢氣焚燒設備之前是通過除塵袋先進行過濾,然后再通過廢氣焚燒設備進行廢氣處理,這樣可以達到更好的效果。

雖然現在廢氣焚燒設備在應用方面比較靈活,而且無論是對低濃度廢氣進行處理還是對高濃度廢氣進行處理都可以通過這種設備來完成,但是針對一些特殊的生產環境,在使用設備期間也需要進行一些其他的輔助操作。
工作人員平時在使用廢氣焚燒爐進行廢氣處理期間,要注重操作方法,并按照產品的使用說明完成處理流程。
廢氣焚燒爐應用領域行業
一般工廠、印染、化工等行業在生產過程中會產生有毒有害、有味的氣體。這些氣體對人類的健康和環境危害極大,主要是這些廢氣中含有少量的有機氣體、硫化物、氧化物、苯酚類有害氣體。以往處理工藝一般采用加藥洗滌吸收工藝。但這種工藝對于不溶于水溶液的物質是不可行的。

廢氣焚燒裝置的特點
可回收廢物中的有用物質;然而, 處理一個單一的焚化廠是小的, 處理時間長, 目前單爐每天加工量可達150噸, 由于煙氣中850℃以上的時間難以超過1秒短, 煙氣二惡英含量高, 環保難以滿足。